BillionMail
BillionMail 是由 aaPanel 推出的一款使用 Go 语言开发的开源、自托管且无月费的邮件服务器与邮件营销平台,自 2025 年初发布以来已在 GitHub 上收获近 6.6k Stars,该项目面向中小企业、开发者、内容运营者及追求自主运营的个人用户,提供从 SMTP 邮件收发、批量群发、时序控制到送达率、开启率、点击率等分析报告在内的全链路邮件营销功能,用户可轻松管理新闻通讯、促销邮件、事务性邮件等各类邮件内容,并通过内置的客户管理与高级数据分析能力实现邮件创建、发送与效果追踪的一体化管理,帮助用户像专业人士一样掌控邮件营销全流程。

核心功能
- 基础邮件通信与营销能力
支持 SMTP 协议实现稳定的邮件收发,覆盖新闻通讯、促销邮件、事务性通知等场景。提供 “冷邮件营销助手”,允许无限量发送且无速率限制,适配大规模营销需求,并通过 SPF、DKIM、DMARC 等 DNS 配置指南提升送达率。系统内置批量群发功能与精细化时序控制工具,可灵活管理发送节奏,避免触发反垃圾机制。 - 数据驱动的效果优化
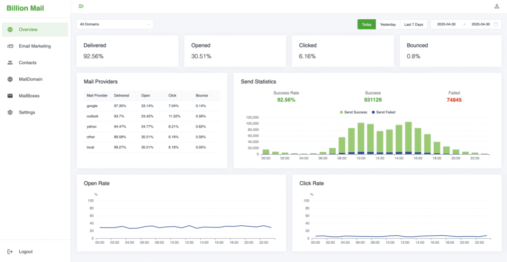
实时追踪送达率、打开率、点击率、退信率等核心指标,并按 Google、Outlook 等邮件服务商细分数据,生成可视化分析报告。用户可通过数据洞察优化内容策略,例如调整发送时间、优化标题或筛选高响应客户群体。 - 客户管理与合规性
支持联系人列表标签化分组,实现精准营销;自动处理退订请求,维护发件人声誉。系统遵循 CAN SPAM、GDPR 等法规,从技术层面降低法律风险,例如通过 DNS 配置增强邮件合法性标识。 - 模板与内容编辑
提供可自定义的专业营销模板,支持 WYSIWYG 可视化编辑,并具备邮件预览和测试发送功能,确保内容无误后再大规模发送。用户可一键复用模板,提升营销活动效率。 - 自托管与隐私保护
完全开源且支持自托管,用户可将系统部署在自有服务器,避免数据泄露风险,所有邮件数据与操作日志均由用户自主掌控。系统遵循 AGPLv3 许可证,允许代码修改与分发自由。
技术架构
- 核心技术栈
- 编程语言:采用 Go 语言开发,利用其高效的并发处理能力支撑高吞吐量邮件发送,尤其在批量群发场景下保持低延迟与稳定性。
- 数据库:使用 MySQL 存储核心数据,包括用户信息、邮件模板、发送记录等,确保数据持久化与事务一致性。
- 容器化部署:支持 Docker 容器化部署,通过
docker compose一键启动,简化环境配置与运维流程。
- 功能模块设计
- 邮件处理引擎:负责 SMTP 协议交互、邮件内容渲染与发送队列管理,采用异步处理机制避免阻塞主服务。
- 数据分析模块:实时采集发送数据,通过内置仪表盘展示关键指标,并支持导出为 CSV/Excel 格式供离线分析。
- 客户管理系统:提供联系人分组、标签管理、退订处理等功能,与邮件发送模块深度集成,实现精准触达。
- 模板引擎:支持 HTML/CSS 模板编辑,集成变量替换功能,可动态生成个性化邮件内容。
- 分布式与高可用设计
- 消息队列:推测采用 RabbitMQ 或 Kafka 等消息队列处理异步任务,例如将群发请求分解为队列中的消息,由多个工作节点并行处理,提升系统吞吐量。
- 水平扩展:通过容器编排工具(如 Kubernetes)实现服务节点动态扩缩容,应对流量峰值。数据库层可配置主从复制,保障数据高可用性。
- 缓存优化:可能引入 Redis 作为缓存层,存储高频访问的用户数据或模板内容,减少数据库压力并加速响应。
- 开发者生态
- API 接口:提供 RESTful API 供第三方系统集成,例如与 CRM 或电商平台对接,实现自动化营销流程。
- 开源扩展:社区开发者可基于现有代码贡献新功能,例如新增邮件服务商适配、优化反垃圾算法等。
安装与使用指南
方法一:Shell 脚本自动安装
cd /opt
git clone https://github.com/aaPanel/BillionMail
cd BillionMail
bash install.sh
脚本将完成源码下载、依赖安装、数据库初始化与后台服务启停。
方法二:Docker 部署
cd /opt && git clone https://github.com/aaPanel/BillionMail
cd BillionMail
cp env_init .env
docker compose up -d
使用 Docker Compose 方式部署,更适合容器化场景。
方法三:aaPanel 可视化一键安装
在 aaPanel 控制面板 → 应用商店 → 找到 BillionMail → 安装 即可。
初次使用步骤
1.安装后访问 Web UI;
2.添加自有域名,完成 SPF/DKIM/DMARC 验证与自动 SSL;
3. 创建邮件列表及订阅表单;
4. 设计邮件模板,设置发送时间;
5. 查看后台的统计仪表板,评估效果。
适用场景
- 中小企业与创业者:无需订阅 SaaS,可搭建自有邮件系统,灵活控制成本与隐私;
- 内容运营与营销团队:可推送新闻简报、活动邮件,支持定时和 API 自动消息;
- 开发者测试环境:可用于开发与测试邮件流程;
项目信息
- 项目地址:https://github.com/aaPanel/BillionMail




